品种:BTCUSD|GBPUSD|USDJPY|ETHUSD|XAUUSD
周期:H4
资金要求:50000美分(500美元)
[1mt5]站长忠告:实盘之前请模拟最少一周,有美分可用美分实盘
使用说明:
1,长周期唐奇安通道突破进场
2,百分比止损倒推仓位开仓
3,出场:短周期唐奇安通道反向突破
4,初始止损:2倍ATR
5,跟踪止损:高低点回撤N倍ATR
6,跟踪止损触发,盈利N倍ATR后开启跟踪止损
7,均线过滤
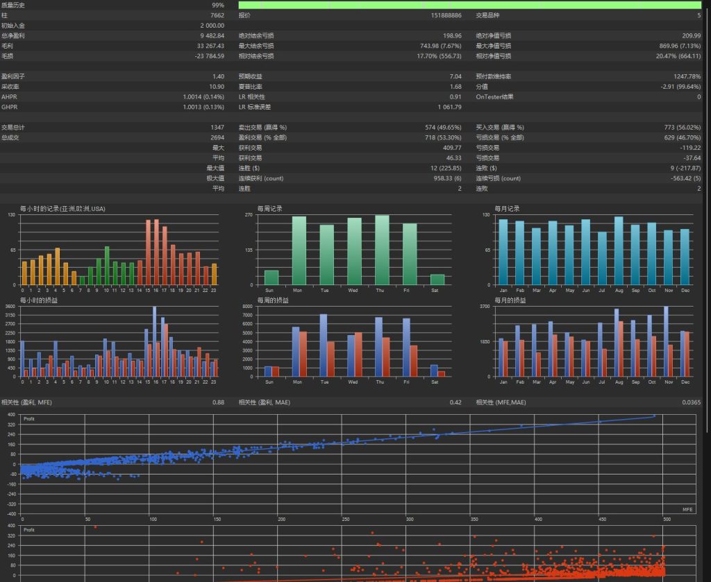
海龟策略MT5
![图片[1]交易的工具|外汇EA|外汇论坛|MT4指标|MT5软件|EA源码|MQL编程|跟单系统|马丁格尔|狼行天下|财经东北路|ctrader|蜡烛图技术|外汇知识|自动化交易海龟趋势(实盘过) MT5交易的工具|外汇EA|外汇论坛|MT4指标|MT5软件|EA源码|MQL编程|跟单系统|马丁格尔|狼行天下|财经东北路|ctrader|蜡烛图技术|外汇知识|自动化交易1mt5](https://www.1mt5.com/wp-content/uploads/2025/12/20251215232613934-3-1024x493.jpeg)
![图片[2]交易的工具|外汇EA|外汇论坛|MT4指标|MT5软件|EA源码|MQL编程|跟单系统|马丁格尔|狼行天下|财经东北路|ctrader|蜡烛图技术|外汇知识|自动化交易海龟趋势(实盘过) MT5交易的工具|外汇EA|外汇论坛|MT4指标|MT5软件|EA源码|MQL编程|跟单系统|马丁格尔|狼行天下|财经东北路|ctrader|蜡烛图技术|外汇知识|自动化交易1mt5](https://www.1mt5.com/wp-content/uploads/2025/12/20251215232616802-2-1024x839.jpeg)
![图片[3]交易的工具|外汇EA|外汇论坛|MT4指标|MT5软件|EA源码|MQL编程|跟单系统|马丁格尔|狼行天下|财经东北路|ctrader|蜡烛图技术|外汇知识|自动化交易海龟趋势(实盘过) MT5交易的工具|外汇EA|外汇论坛|MT4指标|MT5软件|EA源码|MQL编程|跟单系统|马丁格尔|狼行天下|财经东北路|ctrader|蜡烛图技术|外汇知识|自动化交易1mt5](https://www.1mt5.com/wp-content/uploads/2025/12/20251215232621727-1-1024x357.jpeg)
![图片[4]交易的工具|外汇EA|外汇论坛|MT4指标|MT5软件|EA源码|MQL编程|跟单系统|马丁格尔|狼行天下|财经东北路|ctrader|蜡烛图技术|外汇知识|自动化交易海龟趋势(实盘过) MT5交易的工具|外汇EA|外汇论坛|MT4指标|MT5软件|EA源码|MQL编程|跟单系统|马丁格尔|狼行天下|财经东北路|ctrader|蜡烛图技术|外汇知识|自动化交易1mt5](https://www.1mt5.com/wp-content/uploads/2025/12/20251215232642481-4-1024x396.jpeg)
![图片[5]交易的工具|外汇EA|外汇论坛|MT4指标|MT5软件|EA源码|MQL编程|跟单系统|马丁格尔|狼行天下|财经东北路|ctrader|蜡烛图技术|外汇知识|自动化交易海龟趋势(实盘过) MT5交易的工具|外汇EA|外汇论坛|MT4指标|MT5软件|EA源码|MQL编程|跟单系统|马丁格尔|狼行天下|财经东北路|ctrader|蜡烛图技术|外汇知识|自动化交易1mt5](https://www.1mt5.com/wp-content/uploads/2025/12/20251215232644477-5-1024x430.jpeg)
![图片[6]交易的工具|外汇EA|外汇论坛|MT4指标|MT5软件|EA源码|MQL编程|跟单系统|马丁格尔|狼行天下|财经东北路|ctrader|蜡烛图技术|外汇知识|自动化交易海龟趋势(实盘过) MT5交易的工具|外汇EA|外汇论坛|MT4指标|MT5软件|EA源码|MQL编程|跟单系统|马丁格尔|狼行天下|财经东北路|ctrader|蜡烛图技术|外汇知识|自动化交易1mt5](https://www.1mt5.com/wp-content/uploads/2025/12/20251215232648742-6-1024x393.jpeg)
© 版权声明
文章版权归1mt5所有,未经允许请勿转载。
THE END

















暂无评论内容